2021 has been an excellent year for increased awareness of the application and benefits of industrial digital twins. Organizations such as the
Digital Twin Consortium (DTC) and the
Industrial Digital Twin Association (IDTA) have also seen an increase in membership activity and collaboration.
I recently co-authored a
book on Industrial Digital Twins with Shyam Nath and thought I would take what we've seen in 2021 and extrapolate that to 7 trends I believe will accelerate the adoption of Digital Twins in 2022.
Trend 1 – Composable, Capability-Driven
In 2021 XMPro created the concept of “Composable Digital Twins” based on Gartner’s Composable Applications, and this
remains a key trend for 2022. Composable Digital Twins are described in our blog post on “
The Value of a Composable Digital Twin”, and we presented it as a
public webinar in the Digital Twin Consortium (DTC). End-user organizations looking to leverage digital twins are starting to realize that the composable approach is the only way to scale complex use cases or applications. These end-users also focus on capability requirements rather than technology solutions hyped up by vendors.
Packaged Business Capabilities (PBCs) are the building blocks of Composable Digital Twins, and in 2022 we will see the focus on the packaging of capabilities that make up these PBC’s. XMPro created the Digital Twin Capabilities Periodic Table in the Digital Twin Consortium’s Natural Resources Working Group to assist end-users with identifying and choosing the right capabilities for their Digital Twin use cases.

The periodic table will enable a capability-driven approach to defining the requirements for a Composable Digital Twin. It will accelerate the requirements definition process and ensure that the focus remains on capability delivery rather than the “Shiny New Object” syndrome. We envisage that the composable, capability driven approach to developing and managing digital twins will go from strength to strength in 2022.
XMPro’s 2022 product roadmap and solution delivery approach will remain capability-driven to ensure that we focus on the problem that needs to be solved rather than the underlying technology that supports it.
Trend 2 – BlockTwin Emerging
In 2022 we will see high-impact industrial use cases where digital twins leverage Blockchain technology. It will signal the emergence of the BlockTwin. Web 3.0 blockchain technology will enable autonomous digital twins that transact with other digital twins to exchange value through transparent smart contracts.
Web 3.0 provides the decentralized, networked infrastructure to deploy distributed applications (or dApps in blockchain terminology) for digital twin uses cases that span beyond the boundaries of a single enterprise. These digital twin use cases will require secure, tamperproof, immutable records of transactions and the ability to execute smart contract dApps in a distributed ecosystem. This is the basis for the emerging BlockTwin and will allow these digital twins to interact autonomously with each other and business applications.
BlockTwin use cases will be based on two usage patterns. The first is the familiar “traceability” use case pattern where a Digital Thread (or breadcrumb) is stored as an immutable audit trail of relevant IoT and transactional information. This is the primary use case pattern in supply chain solutions. For example, the temperature, humidity, and geo-location of fresh produce are captured and stored on a blockchain to prove the origin and exposure conditions as it is transferred across multiple nodes in a supply chain from the producer to the consumer. This is essentially a supply chain digital twin where the transactions are captured and locked on a blockchain.
The second usage pattern will increase the application of Digital Twins in more advanced, distributed deployment or Web 3.0 applications. The BlockTwin will not just store the transactional information described in the first usage pattern but will also store digital twin models and instances on blockchain technology. This will allow digital twins to interact with each other across domains and organizational boundaries through smart contracts and oracle services.
This usage pattern will allow for physical assets to be created as NFTs. A BlockTwin NFT will become the digital avatar of the physical asset in the emerging metaverse and enable the asset to interact and exchange value with other assets in the metaverse.
This usage pattern is highly relevant for transferable assets, ESG applications, and Digital Twins that transact autonomously through a smart contract with a cryptocurrency or token.
A simple example of a transferrable asset scenario is the process of buying a used vehicle. The benefits of putting an aircraft maintenance logbook on the blockchain is a well-known use case for distributed ledger technology, but it doesn't contain any information on the operational use and condition of the aircraft. Imagine an NFT of the vehicle based on a standard digital twin model from the original manufacturer. This will contain all the relevant information such as VIN number, manufacture date, and verified model information. It will also contain proof of ownership, along with all previous owner information. These are standard characteristics of NFTs.
The second set of digital twin information is the maintenance records stored on a blockchain by the various service providers that have provided maintenance and repair services. It will also contain any accident records and damage reports.
The third data set is operational, time-series information from IoT sensors that may include coolant and transmission fluid temperatures, fuel usage, odometer readings, acceleration and braking profiles, and off-road geo-tagged locations.
The vehicle seller can present the NFT in a metaverse marketplace to potential buyers, each with their own set of smart contracts that will autonomously derive a buy price from the immutable, tamperproof NFT records. The price can be presented back to the seller. Suppose it exceeds or matches the seller's list price. In that case, it can automatically buy the vehicle, transfer ownership of the NFT and physical asset, and pay for the transaction in a cryptocurrency that the seller can convert back to fiat currency through another smart contract if desired. We can create a decentralized marketplace to buy and sell used vehicles based on a series of transparent and open smart contracts that use BlockTwin NFTs to transfer physical assets.

This is just a straightforward example. And this use case pattern will apply in many industrial scenarios, including managing carbon credits, transferring responsibility in nuclear waste containers or LACT (Lease Automatic Custody Transfer) in Oil and Gas, and transferring certified equipment such as pressure vessels in a merger or acquisition.
At XMPro, our BlockTwin applications for 2022 will focus on providing composable capabilities to deploy both usage scenarios in a no-code environment. BlockTwin™ powered by XMPro, provides capabilities to oraclize industrial data and manage all three data types described in the example on a blockchain.
Sign up for our newsletter or follow us on
LinkedIn to receive the latest updates on this emerging new trend for industrial digital twins.
Trend 3 – Edge to Cloud Continuum
During the last six months of 2021, we have seen an increased number of requirements for digital twins that can operate across a deployment spectrum, from the edge to the cloud.
There is often a debate whether solutions should run at the edge or in the cloud and there are pros and cons to both deployment approaches. The pros and cons are well documented and are not argued here, but we are seeing an increased interest in scenarios where digital twins can be deployed in a distributed manner where specific capabilities are needed at the edge and other capabilities in the cloud. We call this the Edge to Cloud Continuum (E2C2).
We predict that we will see more of this trend in 2022 where digital twins will be deployed across the Edge to Cloud Continuum to get the best of both worlds. The emergence of a fog node at the edge, or what is in reality an on-premise data center, is another pattern that is becoming a requirement in many industrial digital twin scenarios.

XMPro’s Data Streams are designed to operate across the spectrum of E2C2, and as the previous trend highlighted, this capability is also available for cloud-based blockchain networks.
Trend 4 – Dataverse
As digital twins advance in the metaverse, we will also see the “dataverse” evolving to support the complexity and scale of these new use cases. The dataverse that we are referring to is not the open-source project or the rebranded Microsoft Common Data Services, but rather the data infrastructure to support the next generation of digital twin use cases.
Digital twins are ideally suited to graph-based relationship management, and this is best supported with graph databases. For example, Azure Digital Twin is built on a graph model, and we will see more of this pattern emerge in 2022. The underlying benefit of a graph-based model is that it codifies the network impact of digital twins. It subscribes to Metcalfe’s law that states that “the value of a network is proportional to the square of the number of connected users.” The value and benefit from digital twins will increase exponentially as more instances and use cases are connected by a TwinGraph.
Traditional hierarchical asset structures and frameworks will be replaced with graph-based solutions such as Azure Digital Twin, modelled with Digital Twin definition language (DTDL) that describes the relationships. An example of this is the work that we at XMPro are doing on converting the ISO 14224 asset model to DTDL and Azure Digital Twins.

We will also see the rise of cloud historians to support use cases where data from Operational Technology (OT) is combined with Information Technology (IT) to remove the siloed traditional historian structure and boundaries. This will enable business technologists such as engineers with data science skills to use Digital Twins that solve challenges that are not easily done with traditional historian and analytics separation.
Trend 5 – Intelligence
Smarter digital twins built on AI and ML are the holy grail for use cases such as predictive maintenance and autonomous operations. Unlike consumer digital twins and standardized application-based predictive models such as CRM or customer churn in telecommunications, machine-borne data for IoT sensors and control systems is proving to be a much more significant challenge for industrial AI use cases. The data is not as clean, consistent, and well formed as in the examples mentioned above.
The impact of a decision made on an industrial predictive model is potentially much higher that of a CRM churn model, for example. A 95% model accuracy may be great for identifying a customer that is potentially looking to change service provider and offering them a better deal, compared to a 95% accurate failure prediction model for the cooling water pump system in a nuclear reactor.
Intelligent digital twins will advance in three main areas in 2022 to address some of the challenges described above. Firstly, more digital twins with virtual sensor agents will be used to train AI and ML models like anomaly detection, for example. This will improve the quality of the models as they will be trained on better quality data. Secondly, enhanced data management and wrangling in the emerging dataverse as described in trend 5 will further provide better training data sets.
The third and most crucial area that will impact the development of intelligent digital twins is the ability for business technologists to embed the models in operational digital twins. A business technologist is a subject matter expert, like a reliability engineer, who also has the analytical and technical skills to develop a model in Python, for example. Embedding these knowledge models in digital twins requires a no-code development approach. It allows the business technologist to focus on the smarts of the solution while the no-code platform provides the operational platform to deliver a digital twin application.

XMPro' Application Composition Platform is aimed at enabling business technologists to create intelligent digital twins without being a developer or a cloud deployment specialist.
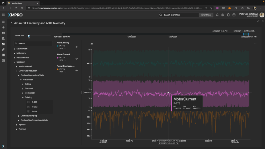
As an example, the screen in figure 5 shows how you can create new instances in Azure Digital Twins, upload DTDL models and set up new resources without leaving the XMPro interface.
Trend 6 – Security
Digital Twins will come under increased security attacks in 2022. IoT security is rapidly maturing through the work of organizations such as the Industry IoT Consortium (IIC) with their Trustworthiness framework.
Digital Twins have the added complexity of managing many models or prototypes that often house an organization's intellectual property. They will be the target of competitive intelligence attacks. And having access to the digital twin instances for these models will provide a fully operational competitive intelligence scenario that can be exploited in different ways. It can be used to monitor a competitor, and in extreme cases it can be used in physical and cyber-attacks.
2022 will see an increased awareness of digital twins security across the lifecycle of a digital twin to preserve its trustworthiness and integrity. It will remain a foundational pillar for XMPro in 2022 and beyond.
Trend 7 – Portfolio Management
The final trend for digital twins in 2022 emerges as organizations move from POCs and pilots to full-scale production. Testing digital twins in a POC or pilot focuses on proving that a digital twin can address a specific challenge. It doesn't require model management, configuration management, version control, and many other system management capabilities of large-scale complex systems.
But as organizations are rolling out our digital twins at scale across many facilities and geographic locations, portfolio management is becoming increasingly important. Some analysts predict that large organizations may have more than 100,000 models and more than 1,000,000 instances in the next few years.
2022 will see Digital Twin Portfolio management become an essential requirement in the enterprise architecture models of digital twins user organizations. Together with trustworthiness and scalability, this remains foundational for XMPro's product roadmap for 2022.
We are excited for what lies ahead in the world of digital twins and in the words of Buzz Lightyear, our digital twin vision for 2022 is "To Infinity, And Beyond!"